Transport SaaS dashboard showing key performance metrics.
Situation
Scot Rail had basic data visualisations, which prevented efficient data use and performance study.
Task
Create an Alpha stage MVP concept and ideation system used for decision-making across transport operations teams with a data platform to deliver actionable intelligence for Managers and Traffic planners.
Action 
Conducted user research with drivers and controllers to understand workflows and pain points. 
Designed a dual-interface solution: simplified delay reporting for drivers and comprehensive performance dashboards for operations teams. 
Developed streamlined information architecture to distil complex datasets into at-a-glance KPIs. 
Built journey maps and proof-of-concept presentations to secure stakeholder buy-in.
Result
Reduced incident logging time by 65%, accelerated operational decision-making, and improved data comprehension. 
Stakeholders praised the design as “beautiful data with clear targets.”
0-1 Discovery to Launch
Service Journey Design & Stakeholder Alignment
As the Founding Designer and Lead, I used research and persona development developed proof-of-concept presentations and journey maps to secure stakeholder buy-in. 
• Designed user-centred solutions to shape end-to-end service journeys
• Balancing operational needs and driver engagement, including a streamlined delay reporting interface for high-frequency tasks
• Introduced intuitive humour to encourage driver interaction and delay reporting

Creating a Vision to align understanding

My 0-1 Process (Discovery → Launch) 
Research, Needs & Journey planning
Working with personas and building user routes and needs, I created a series of Service and Journey plans demonstrating user flow, potential use of GPS and experienced with design ideation to give the team an anchor point to visualise.
Development & Data Visualisation
Interactive Dashboard Design tests
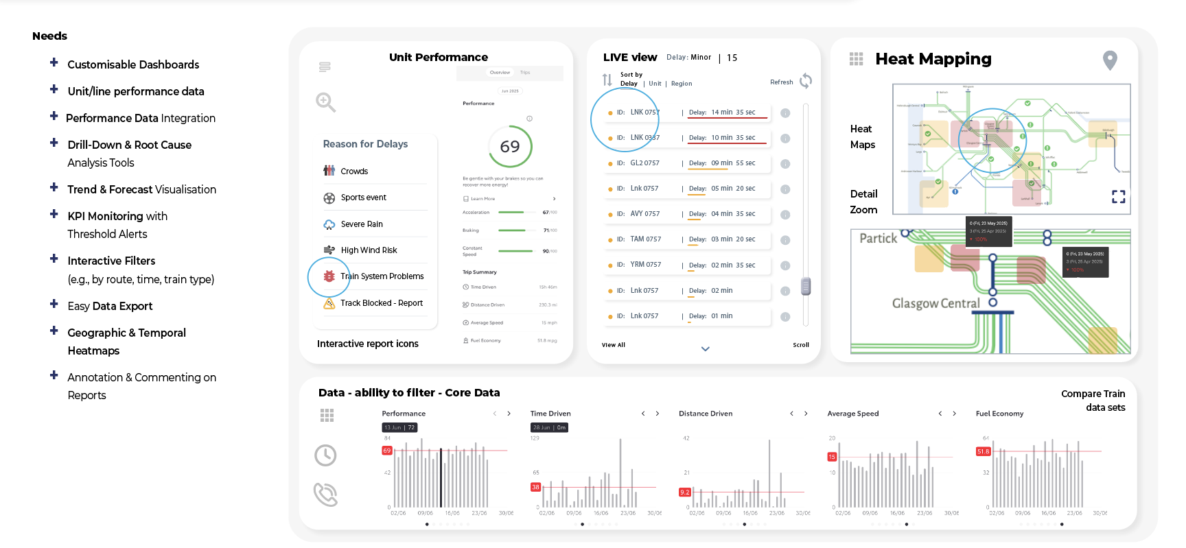
Designed interactive dashboards with progressive disclosure and drill-down functionality, enabling users to explore data intuitively while maintaining overall context. 
• Implemented responsive layouts with clear visual hierarchies for both mobile and desktop.
• Supporting rapid scanning and in-depth analysis, made simply and accessibly.
Design Blueprint & Prototyping the User Story 
All-in-One Touchpoint Design
Conceptualised a single-screen interface for engineers on iPad or desktop, featuring touch-to-expand functionality for streamlined access to multiple views, enhancing usability and workflow efficiency.
User Flow Testing 
User Assistance & Data-Driven Visual Design
Designed dashboard visuals transforming vehicle performance data into actionable insights, spanning user profile management and real-time analytics. Key UX solutions include “Reasons for Delay” messaging and intuitive location-based incident reporting, creating a cohesive information architecture that enhances operational efficiency and supports informed user decision-making.
Iterative Dashboard Design & Stakeholder Alignment
Refined dashboard interfaces iteratively based on MVP evolution, user feedback, and stakeholder input. 
Integrated insights into detailed specifications for BA review, ensuring alignment between user needs, business objectives, and technical feasibility for planning and subsequent production stages.

More in this Section

Back to Top